Product Update
Sandfly 5.1 introduces SSH Security Zones to our powerful agentless security platform for Linux.
SSH Security Zones allow administrators to setup secure areas where authorized SSH keys are allowed to operate. Unauthorized keys appearing in these zones are instantly identified to quickly spot lateral movement and access risks. We've also expanded our ability to detect SSH key problems such as unencrypted private keys and weak keys.
In addition to this, we have added a large number of new Linux threat detection modules covering stealth rootkit activity and systemd attack vectors, plus more.
SSH Security Zones allow customers to track and alert on SSH key use and abuse.
SSH authorized_keys files are notoriously difficult to manage. They frequently contain too many keys, old keys, orphaned keys, and can hide malicious keys used by intruders to maintain persistent access.
Unauthorized SSH keys show up in a variety of ways:
Users add keys to their accounts that are not permitted
Old keys remain for years and can be activated again if discovered by attackers during reconnaissance of a network
Malware or intruders can drop a backdoor key on a system
A system is restored and the backup had an old key that gets put back into service by accident
Automated management puts keys where they shouldn't belong or does not remove keys properly
SSH key management is a significant threat and companies need a way to get a handle on how they are being used. Sandfly's SSH Security Zone feature does exactly this.
SSH Security Zones allow customers to define areas where only certain keys are allowed to exist. For instance, customers may have an SSH Security Zone for production systems.
The production zone can be locked down to a very specific number of SSH keys that can operate on those systems. If a new key were to show up on any of those hosts, an alert is generated to allow security teams to investigate and respond.
Below we see an alert when a new key shows up for a user in a monitored zone.

Customers can setup any number of zones to track what keys are being used for authentication, who is using them, and know if new keys have migrated into protected areas. Sandfly can track keys across cloud, on-premises, embedded, and even systems up to 10+ years old.
Watch as Sandfly founder Craig Rowland goes over how fast and easy it is to setup a security zone for your SSH keys.
Another problem security teams run into are finding and tracking keys that should no longer be used, or are part of an incident and need to be identified. With Sandfly, customers can mark keys as banned and we will alert if we see them on any system. This even works if the key is completely removed from your hosts, but shows up again in the future (such as being restored off a backup image).
Banned keys show up regardless of whether they are in a security zone or not. If we see them anywhere you will get an alert.

Unencrypted SSH private keys are a major risk. Responding to customer requests, we have added the ability to spot SSH private keys that are unencrypted.
Attackers that compromise a system frequently search for private keys to press lateral movement attacks. Unencrypted private keys make an attacker's job a lot easier. Sandfly helps you find these risky keys before attackers do.

In addition to searching user home directories for unencrypted keys, Sandfly will search system /tmp and /dev/shm ramdisk directories for keys that may have been left there. Keys in these areas can be left by accident, by automated administration tools (our customers have seen this), or maliciously by an attacker that forgot to clean up their activity after compromise.
Finally, we have incident response sandfly modules that can search the entire file system of a suspect system for unencrypted private keys. This is valuable during an incident investigation to find suspicious keys, or to find keys that could have been found by an attacker and are now compromised and need to be removed.

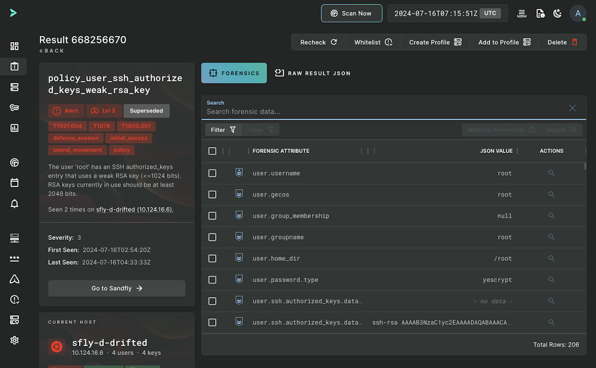
Last on our SSH key threats, we have weak keys. Weak keys are considered to be RSA of 1024 bits or less and are deprecated in SSH now. Older SSH installations can contain weak keys and these can open the door to advanced adversaries that have the technical capabilities to break them. Sandfly will identify and alert on weak keys we find, this includes embedded and legacy systems that are often exposed to this risk due to their age and lack of updates.
In addition to our new SSH capabilities, we have added a number of new detection modules to expand our threat coverage on Linux. The new modules cover stealth rootkit techniques plus more. Some of the new modules include:
process_shell_running_empty_file_descriptors_command_mode - Processes running with empty file descriptors (stealth rootkit spawned)
process_environ_proc_home_dir - Suspicious home directory location in process environment
systemd_exec_args_base64 - Looks for systemd units that contain base64 encoded data to obfuscate entries
user_history_as_directory - User's history file is really a directory (detection evasion)
systemd_exec_args_obfuscation - Looks for systemd units that are using commands that obfuscate data
systemd_exec_args_malicious - Looks for systemd units that have indications of suspicious or malicious use
systemd_exec_args_shell_execution - Looks for systemd units that executes another shell via the command (-c) mode (likely backdoor)
process_shell_running_kthread_spawned_command_mode - Looks for shell processes in command (-c) mode started by the kthread process (stealth rootkit backdoor)
policy_cpu_load15_high - High system load 15 minute values (finds overloaded systems or systems with suspiciously high CPU activity)
SSH Key checks - Unencrypted keys in user home directories, unencrypted keys anywhere (for incident response), weak keys, keys in suspicious locations like /tmp or /dev/shm
Containerized Flag - Sandfly syntax recognizes the containerized flag to create modules that only apply to containers, or ignores containers as required
In addition to the above, we have expanded existing threat detection Sandfly modules to cover a wider range of attacks.
All Sandfly users get access to the 5.1 upgrades, including our new SSH Security Zones feature.
Get your free license below:
All customers are encouraged to upgrade to Sandfly 5.1 and experience the new SSH Security Zone features and capabilities.
We are here to help with any questions. Please see our documentation on the new features and capabilities:
Customers wishing to upgrade can follow the instructions here:
If you have any questions, please reach out to us.
Thank you for using Sandfly.