一款基于Python-Django的多功能Web安全渗透测试工具,包含漏洞扫描,端口扫描,指纹识别,目录扫描,旁站扫描,域名扫描
2023-5-23 21:17:49 Author: Ots安全(查看原文) 阅读量:79 收藏

🌱项目介绍

系统简介

本项目命名为Sec-Tools,是一款基于 Python-Django 的多功能 Web 应用渗透测试系统,包含漏洞检测、目录识别、端口扫描、指纹识别、域名探测、旁站探测、信息泄露检测等功能

项目功能


本系统通过旁站探测域名探测功能对待检测网站进行资产收集,通过端口扫描指纹识别目录识别信息泄露检测功能对待检测网站进行信息收集,通过收集的信息分析评估网站存在哪些安全隐患,然后使用漏洞检测功能揭示网站存在的漏洞以及危害等级并给出修复建议。通过这一系列的步骤,可以对Web应用进行全面检测,从而发现网站存在的安全隐患,因此用户可以针对相应的网络威胁做出应急响应,进而提升站点的安全性。

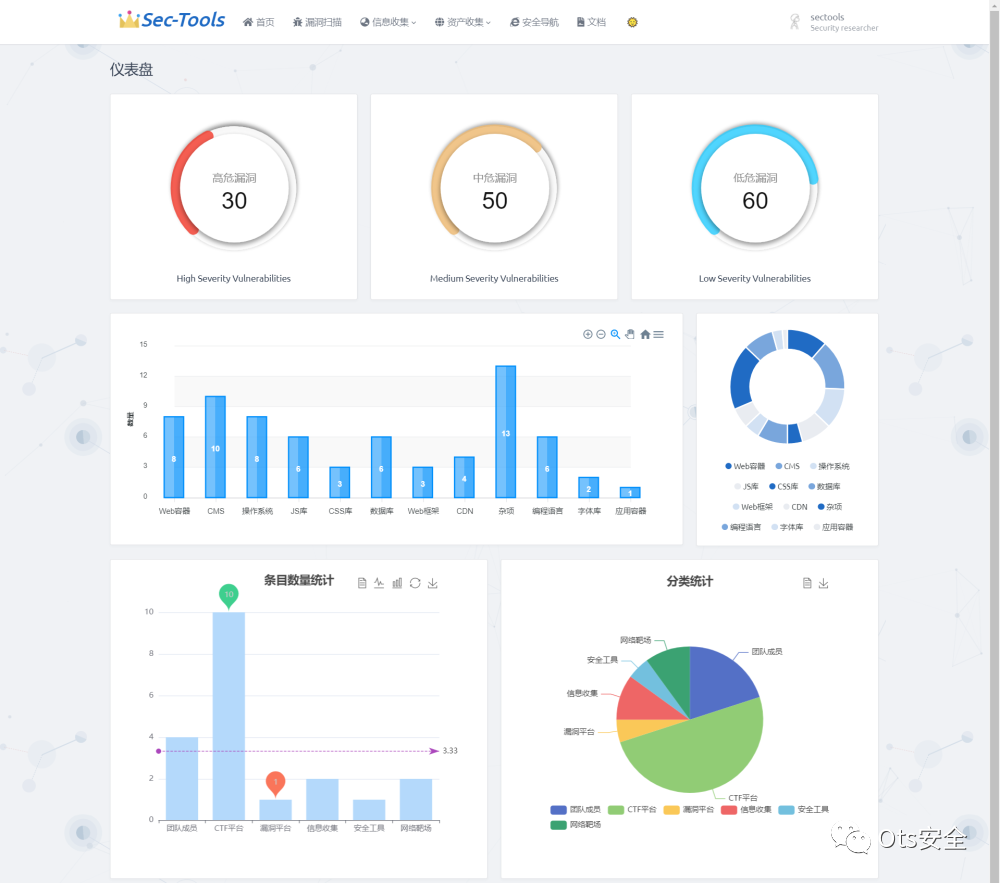
项目首页

首页采用 ECharts 对漏洞扫描的漏洞等级、指纹识别组件、安全导航数据做了可视化图表展示,图表的风格没有统一,凑合看吧😂


设计思路

该模块的全扫描、SQL注入漏洞扫描、XSS漏洞扫描、弱口令扫描、仅爬取是调用 AWVS API 进行实现。中间件漏洞扫描是基于脚本模拟网络请求实现。根据漏洞形成的原因,生成一些测试 payload 发送到目标系统,再由返回的状态码和数据来判断payload是否有效。

实现效果



项目地址:https://github.com/jwt1399/Sec-Tools

感谢您抽出

.

.

来阅读本文

点它,分享点赞在看都在这里


文章来源: http://mp.weixin.qq.com/s?__biz=MzAxMjYyMzkwOA==&mid=2247497995&idx=2&sn=69ac0ab84e86e4439cb722f5727490ca&chksm=9badb040acda395671beac49eff2ef9a3e56cabd9dace2b814a631557e58695b7e20c230607d#rd
如有侵权请联系:admin#unsafe.sh