【安全运维】安全运维人员的神兵利器
Team IDE 集成MySql、Oracle、金仓、达梦、神通等数据库、SSH、FTP、Redis、Zookeeper、Kafka、Elasticsearch、小工具等管理工具Team · IDE 2023-5-19 00:0:48 Author: 利刃信安攻防实验室(查看原文) 阅读量:101 收藏

Team IDE 集成MySql、Oracle、金仓、达梦、神通等数据库、SSH、FTP、Redis、Zookeeper、Kafka、Elasticsearch、小工具等管理工具

Team · IDE 功能模块

  • 终端

    • 配置SSH连接,连接远程服务器 完成

    • SSH支持rz、sz命令,rz支持批量上传 完成

    • 支持本地终端 完成

    • 支持节点终端 完成

  • Zookeeper

    • 支持单机、集群,增删改查等操作,批量删除等 完成

  • Kafka

    • 对Kafka主题增删改查等操作 完成

    • 选择主题,推送、消费、删除数据等 完成

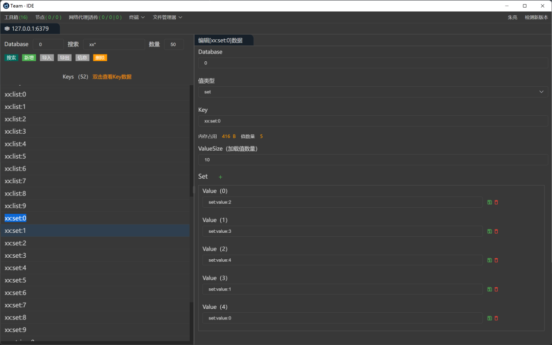
  • Redis

    • Redis Key搜索、模糊查询、删除、新增等 完成

    • 字符串、哈希、列表、集合值编辑 完成

  • Elasticsearch

    • 索引增删改查等操作 完成

    • 选择索引,增删改查数据等 完成

    • 添加索引,设置字段,索引迁移等 完成

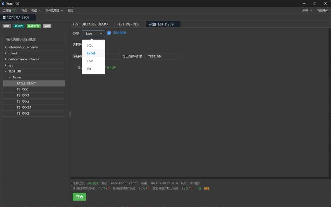
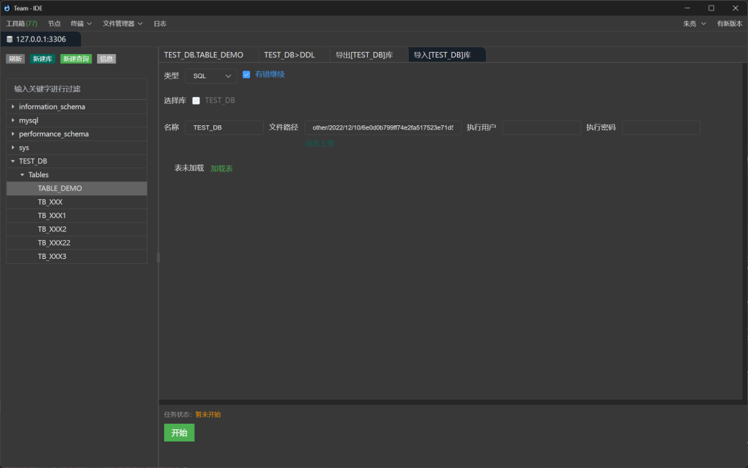
  • Database

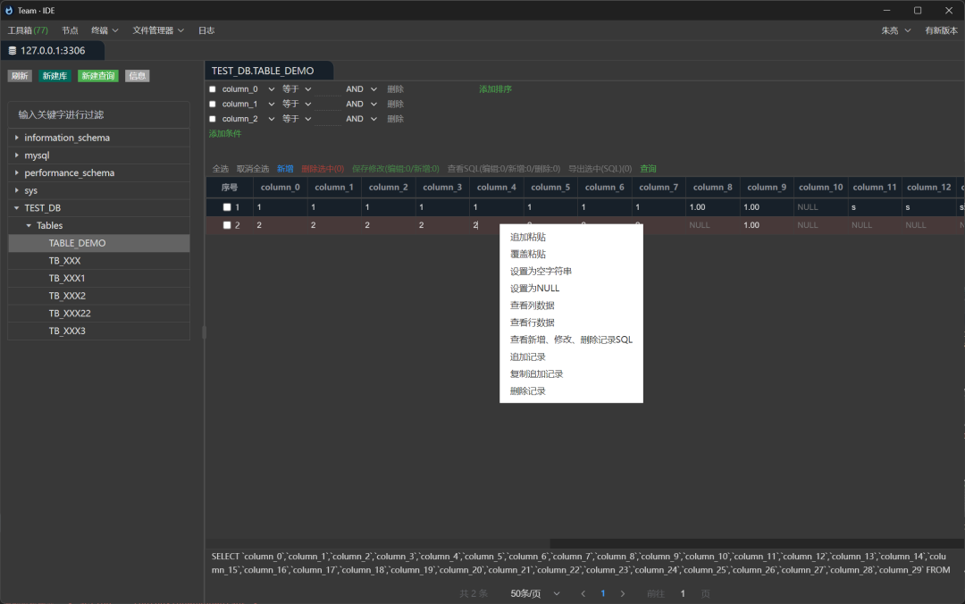
    • 数据库库|用户|模式列表、表数据加载 完成

    • 数据库库表数据增删改查、批量新增、修改、删除等操作 完成

    • 表格选择数据导出SQL(新增、修改、删除数据SQL)等操作 完成

    • 自定义SQL执行面板,结果查看器 完成

    • 新建库,在线设计表,查看建表、更新表SQL语句 完成

    • 支持数据库,MySql、Oracle、达梦、金仓、神通、Sqlite、ODBC等数据库 完成

  • 节点

    • 可以配置多服务器之间网络透传,内外网相互透传等 完成

  • 小工具

    • JSON、Yaml转换 完成

    • 时间长转换 完成

    • Base64、MD5等 完成

语言

服务端:go开发

前端:vue开发

客户端:electron

注意

Team IDE 单机运行方式:无需配置文件,数据和日志存储在用户目录/temeide

Team IDE 服务器运行方式:需要配置文件,数据和日志存储在程序同级目录

Docker 运行

# 最新版本 至 https://hub.docker.com/repository/docker/teamide/teamide-server/tags?page=1&ordering=last_updated 查看
docker run -itd --name teamide-21080 -p 21080:21080 -v /data/teamide/data:/opt/teamide/data teamide/teamide-server:latest

服务端 运行

# 最新版本 至 https://github.com/team-ide/teamide/releases 查看
mkdir /opt
cd /opt

wget https://github.com/team-ide/teamide/releases/download/v2.1.0/teamide-server-2.1.0.zip

# 解压
unzip teamide-server-2.1.0.zip

cd teamide-server

# 修改端口
vi conf/config.yaml

# 授权可执行
chmod +x server.sh

# 启动
./server.sh

源码调试运行

conf/           # 配置文件
internal/ # 服务源码
pkg/ # 工具等

前端调试运行

# 前端打包

git clone https://github.com/team-ide/teamide-html
# 进入html目录
cd teamide-html

# 安装依赖
npm install

# 运行
npm run serve

服务端调试运行

# 安装依赖
go mod tidy

# 运行
# --isDev dev模式,自动打开到 前端调试页面,日志输出控制台

# 单机版调试运行,需要谷歌浏览器
go run . --isDev

打包

前端打包

# 前端打包

git clone https://github.com/team-ide/teamide-html
# 进入html目录
cd teamide-html

# 安装依赖
npm install

# 打包
npm run build

静态资源打包为Go文件

# 安装依赖
go mod tidy

# 前端文件发布到服务中
# 将自动将前端文件打包成到internal/static/html.go文件中
go test -v -timeout 3600s -run ^TestStatic$ teamide/internal/static

单机版可执行文件打包,单机版运行需要谷歌浏览器

# 安装依赖
go mod tidy

# 打包单机运行,需要本地安装谷歌浏览器,用于单个人员使用
# 不需要conf目录
go build .

go build -ldflags "-s -X teamide/pkg/base.version=2.0.0" -o server.exe .

作为服务部署打包

# 安装依赖
go mod tidy

# 作为服务端部署,通过浏览器打开,可供团队使用
# 需要conf目录
go build -ldflags "-s -X main.buildFlags=--isServer" .

Toolbox 模块

工具箱,用于连接Redis、Zookeeper、Database、SSH、SFTP、Kafka、Elasticsearch等

Toolbox 功能

Toolbox Redis(完成)

连接Redis,支持单机、集群,增删改查等操作,批量删除等

Toolbox Zookeeper(完成)

连接Zookeeper,支持单机、集群,增删改查等操作,批量删除等

Toolbox Kafka(完成)

连接Kafka,增删改查主题,推送主题消息,自定义消费主题消息等

Toolbox SSH、SFTP(完成)

配置Linux服务器SSH连接,在线连接服务执行命令

SSH模块可以点击FTP,进行本地和远程文件管理 FTP:上传、下载、移动、本地远程相互移动、重命名、删除、批量上传和下载等功能

Toolbox Database(完成)

连接Database,在线编辑库表,编辑库表记录,查看表结构等

Toolbox Elasticsearch(完成)

连接Elasticsearch,编辑索引,增删改查索引数据等

Toolbox 其它

Node 模块

节点服务,用于不同网段通信,借助节点模块的网络代理实现内外网透传等

Version 2.2.6 (2023/5/18)

发布功能

  1. 小工具添加JavaScript在线执行,在线运行代码,如连接redis、database、zookeeper、elasticsearch、kafka等

软件下载地址:

https://github.com/team-ide/teamide/releases

下载地址:

我用夸克网盘分享了「19 Team · IDE」,点击链接即可保存。打开「夸克APP」,无需下载在线播放视频,畅享原画5倍速,支持电视投屏。链接:https://pan.quark.cn/s/60feae407c59

文章来源: http://mp.weixin.qq.com/s?__biz=MzU1Mjk3MDY1OA==&mid=2247504051&idx=3&sn=949d3615b973b502580875616dd3d52a&chksm=fbfb607ecc8ce96860d1808de86d8578e19f6019e7e3cb8fcfffa7ec50e1f87fdadd85908458#rd
如有侵权请联系:admin#unsafe.sh