星绘全球网络测绘系统模块使用帮助
用户服务协议星轨武器漏洞库职业版平台(含星霾混淆平台、星阁学习平台、星轨漏洞库、星棱全球漏洞监控系统、星盘全球IP定位系统、星绘全球资产探测系统、星谍全球情报大数据系统、星典文库、星儡靶场平台、引力波 2023-1-19 16:48:22 Author: 渗透Xiao白帽(查看原文) 阅读量:18 收藏

用户服务协议

  1. 星轨武器漏洞库职业版平台(含星霾混淆平台、星阁学习平台、星轨漏洞库、星棱全球漏洞监控系统、星盘全球IP定位系统、星绘全球资产探测系统、星谍全球情报大数据系统、星典文库、星儡靶场平台、引力波探测平台等)以下简称本平台,欢迎您使用!

  2. 请务必认真阅读和理解本《用户服务协议》(以下简称《协议》)中规定的所有权利和限制。除非您接受本《协议》条款,否则您无权注册、登录或使用本协议所涉及的相关服务。您一旦注册、登录、使用或以任何方式使用本《协议》所涉及的相关服务将视为对本《协议》的接受,即表示您同意接受本《协议》各项条款的约束。如果您不同意本《协议》中的条款,不要注册、登录或使用星轨职业版平台相关服务,用户使用星轨职业版平台的任何行为均被视为对本《协议》的认可接受和遵守。本《协议》是用户与星轨职业版平台之间的法律协议。

  3. 用户使用规则

  4. 您一旦注册成功成为用户,您将得到一个密码和帐号,您需要对自己在帐户中的所有活动和事件负全责。如果由于您的过失导致您的帐号和密码脱离您的控制,则由此导致的针对您、本网站或任何第三方造成的损害,您将承担全部责任。

  5. 用户在申请使用本平台时,必须向本平台提供准确的个人资料,如个人资料有任何变动,必须及时更新。因用户提供个人资料不准确、不真实而引发的一切后果由用户承担。

  6. 用户不应将其帐号、密码转让、出借、销售或以任何脱离用户控制的形式交由他人使用。如用户发现其帐号遭他人非法使用,应立即通知联系本平台(可通过邮箱[email protected])。因黑客行为或用户的保管疏忽导致帐号、密码遭他人非法使用,本网站不承担任何责任。

  7. 帐号的所有权归本平台所有,用户完成注册申请手续后,获得本平台的使用权。

  8. 用户应当为自身注册帐户下的一切行为负责,因用户行为而导致的用户自身或其他任何第三方的任何损失或损害,本平台不承担责任。

  9. 本网站是帮助用户了解信息安全技术、安全漏洞相关信息的互联网信息服务提供站点,仅供交流与学习,切勿用于实战(实际)环境中。

  10. 本网站所有内容并不反映任何本网站之意见,如有侵权请联系邮箱[email protected]进行删除。

  11. 用户在使用本平台网络服务过程中,必须遵循以下原则:

    1. 遵守国家有关的法律和法规;

    2. 遵守所有与网络服务有关的网络协议、规定和程序;

    3. 不得为任何非法目的而使用网络服务系统;

    4. 不得利用本平台进行任何可能对互联网或移动网正常运转造成不利影响的行为;

    5. 不得利用本平台提供的网络服务上传、展示或传播任何虚假的、骚扰性的、侮辱诽谤他人的、辱骂性的、恐吓性的、庸俗淫秽的或其他任何非法的信息资料;

    6. 不得侵犯本平台和其他任何第三方的专利权、著作权、商标权、名誉权或其他任何合法权益;

    7. 不得利用本平台网络服务系统进行任何不利于本平台的行为;

    8. 发现任何非法使用用户账户或账户出现安全漏洞的情况,应立即联系本平台(可通过邮箱[email protected]联系)。

  12. 用户在使用本平台网络服务过程中,必须遵守《中华人民共和国网络安全法》、《中华人民共和国数据安全法》、《个人信息保护法》、《网络产品安全漏洞管理规定》、《关键信息基础设施安全保护条例》、《网络安全审查办法》、《互联网信息服务算法推荐管理规定》、《中华人民共和国英雄烈士保护法》等中华人民共和国相关法律法规的规定,包括但不限于下列行为

    1. 反对宪法所确定的基本原则的;

    2. 危害国家安全,泄露国家秘密,颠覆国家政权,破坏国家统一的

    3. 损害国家荣誉和利益的;

    4. 煽动民族仇恨、民族歧视,破坏民族团结的;

    5. 破坏国家宗教政策,宣扬邪教和封建迷信的;

    6. 不散布谣言,扰乱社会秩序,破坏社会稳定的;

    7. 散布淫秽、色情、赌博、暴力、凶杀、恐怖或者教唆犯罪的;

    8. 侮辱或者诽谤他人,侵害他人合法权利的,包括但不限于侮辱、诽谤或者其他方式侵害英雄烈士的姓名、肖像、名誉、荣誉,或者亵渎、否定英雄烈士事迹和精神的;

    9. 含有法律、行政法规禁止的其他内容的。

  13. 如用户在使用本平台网络服务时违反任何上述规定,本平台或其授权的人有权要求用户改正或直接采取一切必要的措施(包括但不限于暂停或终止用户使用本平台网络服务的权利)以减轻用户不当行为造成的影响。

  14. 服务变更、中断或终止

  15. 鉴于网络服务的特殊性,用户同意本平台有权根据业务发展情况随时变更、中断或终止部分或全部的网络服务而无需通知用户,也无需对任何用户或任何第三方承担任何责任;

  16. 用户理解,本平台需要定期或不定期地对提供网络服务的平台(如互联网网站、移动网络等)或相关的设备进行检修或者维护,如因此类情况而造成网络服务在合理时间内的中断,本平台无需为此承担任何责任,但本平台应尽可能事先进行通告。

  17. 如发生下列任何一种情形,本平台有权随时中断或终止向用户本平台的服务,而无需对用户或任何第三方承担任何责任

    1. 用户提供的个人资料不真实;

    2. 用户违反本《协议》中规定的使用规则。

  18. 知识产权

  19. 本平台提供的网络服务中包含的任何文本、图片、图形、音频和/或视频资料均受版权、商标和/或其它财产所有权法律的保护,未经相关权利人同意,上述资料均不得用于任何商业目的。

  20. 本平台为提供网络服务而使用的任何软件(包括但不限于软件中所含的任何图像、照片、动画、录像、录音、音乐、文字和附加程序、随附的帮助材料)的一切权利均属于该软件的著作权

  21. 账户注销

  22. 如用户账户存在以下情形,本平台有权采取暂停提供服务、封禁账户、直至注销账户的处理:

    1. 用户存在违法情形或根据国家机关的要求必须注销账户的。

    2. 用户提交的注册信息不真实完整,经过本平台通知后仍不改正的;

    3. 用户不具备注册账户所需具备的年龄等条件的;

    4. 其他违反本《协议》的情形;

  23. 用户主动联系本平台申请注销账号的,并经本平台审核通过的;

  24. 因注销账户所带来的不便或不利后果,由用户自行承担,与本平台无关。

  25. 免责声明

  26. 本平台不担保网络服务一定能满足用户的要求,也不担保网络服务不会中断,对网络服务的及时性、安全性、准确性也都不作担保。

  27. 本平台不保证为向用户提供便利而设置的外部链接的准确性和完整性,同时,对于该等外部链接指向的不由本平台实际控制的任何网页上的内容,本平台不承担任何责任。

  28. 对于因电信系统或互联网网络故障、计算机故障或病毒、信息损坏或丢失、计算机系统问题或其它任何不可抗力原因而产生损失,本平台不承担任何责任,但将尽力减少因此而给用户造成的损失和影响。

  29. 本平台提供的内容仅供内部安全研究与教学之用,用户通过本平台违反任何法律法规的,一切后果均由使用者负责,本平台不承担任何责任。

  30. 本平台在法律允许最大范围对本协议拥有解释权与修改权,如有任何问题请联系邮箱[email protected]

强大的测绘平台,7X24小时 全球节点、全球网络探测,帮助发现企业单位中薄弱的一环,仅可用于授权资产搜索。

主界面:

中间测绘漏洞和测绘服务数量,计算单位默认为1000。如3912410  实际是 3912410000个

在搜索框中输入需要搜索的内容:

如:baidu.com

等待查询完成,即可获得全部测绘数据:

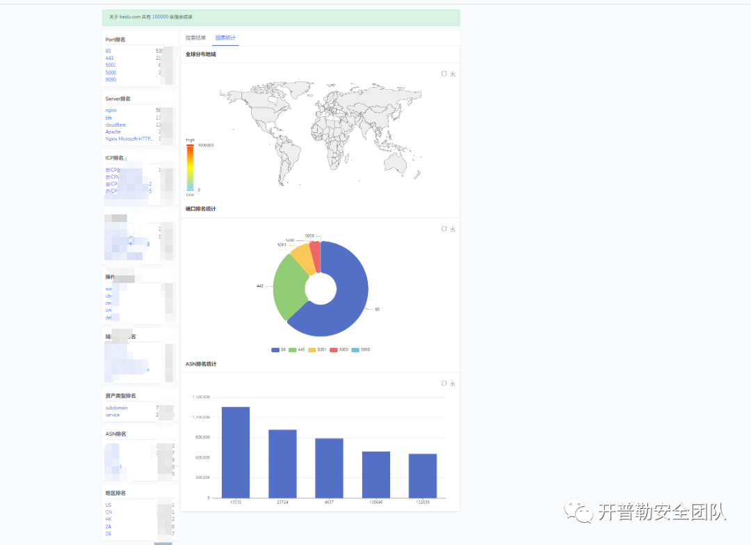
点击图表统计,即可查看详细图标:


文章来源: http://mp.weixin.qq.com/s?__biz=MzI1NTM4ODIxMw==&mid=2247495605&idx=4&sn=33271e95272cbbbe5a4cdd5c40458aa4&chksm=ea3410efdd4399f9ff7871dc617ed0905273a0550a4d3531fffd4c07cb062c3dbd936d9550ad#rd
如有侵权请联系:admin#unsafe.sh